Table of contents
- Introduction
- Dashboard page
- Menu panel
- Video guide
Introduction
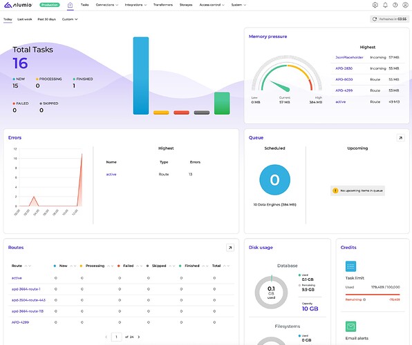
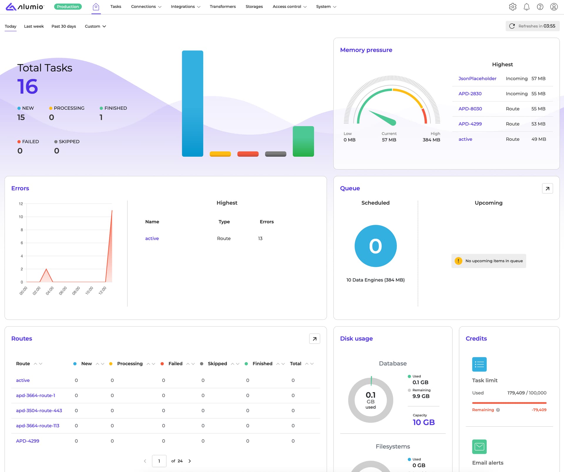
When logging into the Alumio environment, you always navigate to the Dashboard page where the main functionality about the state of your environment, statistics and processed amount of tasks is represented. In addition, using the menu panel from the Dashboard allows you to create a new connection, transform data, add storage, set up a scheduler to run tasks and verify system settings quickly.
Dashboard page
The Dashboard page illustrates the following information:
- Task statistics - displays the number of tasks with appropriate statuses such as New, Processing, Failed, Skipped, Finished and Total. In addition, statistics allows you to use a time filter based on today, last week, past 30 days or set a custom time to check how many tasks were done. Please note that the statistics updates every 60 seconds.
- Errors and issues - indicates issues that may occur in your configurations.
- List of Routes - gives an overview of routes for each route. The table displays the number of tasks created, processed, failed, skipped and finished per route and also shows the total number of tasks done according to the route.
- Memory pressure - displays which configurations consume the most memory pressure in your environment.
- Data engines - according to your license, shows the number of data engines applied to the environment and lists scheduled queues.
- Disk usage. - this option is available for system administrators of the environment and in case of having the existing environment only (no extra Spaces). It highlights the capacity of databases and filesystems, limitations on email alerts and tasks.
Menu panel
In the past, when arriving at the Dashboard, the menu panel was placed on the left side of the page. However, the menu was restructured, allowing to make useful improvements to enhance user experience and add essential updates to the layout. Now the main menu of the Alumio environment is placed at the top of the page and gives the following overview of the functionality:
- The Alumio logo and Home button always allow access to the Dashboard page.
- The environment indicator highlights which type of environment is active in the corresponding environment: Production or UAT.
- Alumio functionality contains such menu items and appropriate sub-items:
- Tasks.
- Connections - includes a list of sub-items:
- Integrations - includes a list of sub-items:
- Transformers
- Storages
- Access control - includes a list of sub-items:
- System - includes a list of sub-items:
- Notifications - show all notifications in the environment.
- Help - allows to ask for help or view forum documentation, release notes or getting started videos to have clarity of Alumio functionality. Help item contains:
- Create ticket - a support ticket will be created to help you.
- Forum - navigates to the forum documentation.
- Release notes - shows all release notes in the forum.
- Getting started - shows all videos in the forum to assist with working in the Alumio environment.
- User profile displays:
- Environments you have access to.
- User preferences where you can adjust cookies and reload Dashboard.
- Log out.
